Prediktív gépkarbantartás
A prediktív karbantartás során a gépekből nyert adatok alapján előrejelezhető, hogy mikor válik szükségessé egy alkatrész cseréje vagy karbantartás. Az áramerősség-, rezgés- és hőmérséklet-szenzorok, valamint a PLC vagy SCADA rendszerek adatait valós időben megjelenítjük a BI rendszerben, így a karbantartás szükségességére már a hibák bekövetkezése előtt figyelmeztethetünk. Ez a technológia számos korábbi pályázatban sikeresen megvalósult.
Felhasználóazonosítás a gépeknél/monitoroknál RFID kártyával
A dolgozók egyedi RFID kártyával azonosítják magukat a gépek használatának megkezdésekor, így az adatbázisban rögzíthető, ki, mikor és melyik gépen dolgozott. Alternatív lehetőségként, amikor a munkás egy üzemi monitor elé áll, a rendszer felismeri az RFID kártyáját, és az adott dolgozóra szabott releváns információkat jeleníti meg a kijelzőn.
Üzemi kijelzők
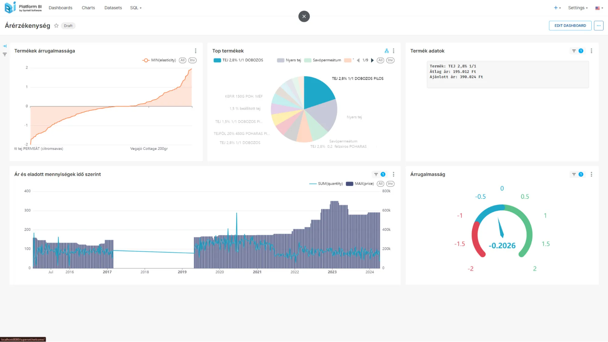
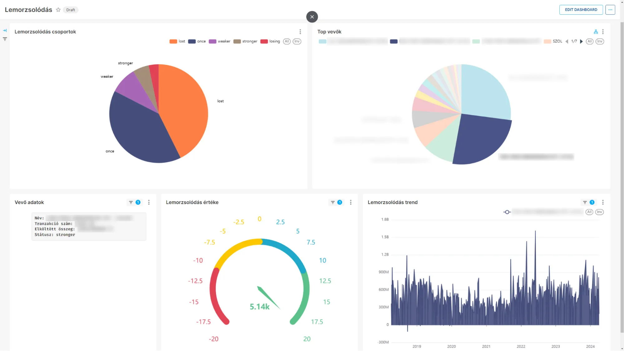
Az irodai vagy üzemi környezetben telepített monitorok vagy televíziók valós idejű adatokat jelenítenek meg, amelyeket a Dyntell Bi (Business Intelligence) dashboardokon keresztül közvetítenek. Ezek a kijelzők lehetővé teszik az üzemvezetők számára, hogy folyamatosan nyomon kövessék a termelési teljesítményt, gépállapotokat vagy egyéb kulcsfontosságú mutatókat, így segítve a gyors döntéshozatalt és a termelékenység növelését.